ClaudeMod
Back to browse
Hooks

Claude Code OpenTelemetry

OpenTelemetry hooks for Claude Code — emit spans and metrics to any OTEL collector, enabling production-grade observability for your AI coding sessions.

Cole Murray330 starsAdded 1 months ago

Claude Code Observability Stack

GitHub License Docker

A comprehensive observability solution for monitoring Claude Code usage, performance, and costs. This setup implements the recommendations from the Claude Code Observability Documentation to provide deep insights into AI-assisted development workflows.

📸 Dashboard Screenshots

💰 Cost & Usage Analysis

Track spending across different Claude models with detailed breakdowns of costs, API requests, and token usage patterns.

Cost & Usage Analysis Dashboard

Features: Model cost comparison, API request tracking, token usage breakdown by type

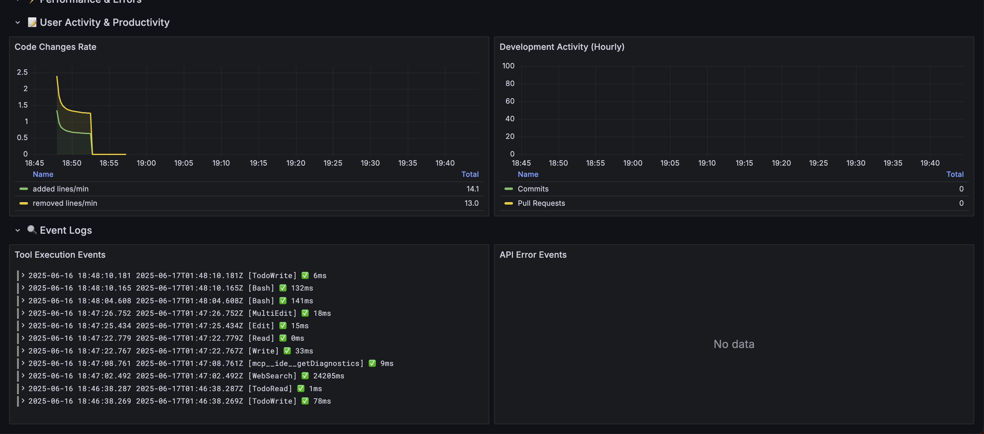
📊 User Activity & Productivity

Monitor development productivity with comprehensive session analytics, tool usage patterns, and code change metrics.

User Activity & Productivity Dashboard

Features: Session tracking, tool performance metrics, code productivity insights

🎯 Features

📊 Comprehensive Monitoring

  • Cost Analysis: Track usage costs by model, user, and time periods
  • User Analytics: Daily/Weekly/Monthly Active Users (DAU/WAU/MAU)
  • Tool Usage: Monitor which Claude Code tools are used most frequently
  • Performance Metrics: API latency, success rates, and bottleneck identification
  • Productivity Insights: Lines of code changes, commits, and pull requests

📊 Enhanced Analytics

  • API Request Tracking: Monitor actual request counts by model version
  • Token Efficiency: Track cost-per-token across different models
  • Session Analytics: Comprehensive session and productivity tracking
  • Real-time Monitoring: Live dashboards with 30-second refresh rates

📈 Rich Dashboards

  • Executive Overview: High-level KPIs and trends
  • Cost Management: Detailed cost breakdowns and projections
  • Tool Performance: Success rates and execution times
  • User Activity: Productivity and engagement metrics
  • Error Analysis: Comprehensive error tracking and investigation

🏗️ Architecture

Claude Code → OpenTelemetry Collector → Prometheus (metrics) + Loki (events/logs)
                                     ↓
                              Grafana (visualization & analysis)

Components

ServicePurposePortUI
OpenTelemetry CollectorMetrics/logs ingestion4317 (gRPC), 4318 (HTTP)-
PrometheusMetrics storage & querying9090http://localhost:9090
LokiLog aggregation & storage3100-
GrafanaDashboards & visualization3000http://localhost:3000

🚀 Quick Start

1. Start the Stack

# Start all services
make up

# Check status
make status

2. Configure Claude Code

# Enable telemetry
export CLAUDE_CODE_ENABLE_TELEMETRY=1

# Configure exporters
export OTEL_METRICS_EXPORTER=otlp
export OTEL_LOGS_EXPORTER=otlp
export OTEL_EXPORTER_OTLP_PROTOCOL=grpc
export OTEL_EXPORTER_OTLP_ENDPOINT=http://localhost:4317

# For debugging (faster export intervals)
export OTEL_METRIC_EXPORT_INTERVAL=10000
export OTEL_LOGS_EXPORT_INTERVAL=5000

# Run Claude Code
claude

3. Access Dashboards

🖼️ Visual Guide: Check out the Dashboard Screenshots to see what your dashboards will look like!

📊 Available Metrics

Based on the Claude Code Observability Documentation, this stack monitors:

Core Metrics

  • claude_code.session.count - CLI sessions started
  • claude_code.lines_of_code.count - Lines of code modified (added/removed)
  • claude_code.pull_request.count - Pull requests created
  • claude_code.commit.count - Git commits created
  • claude_code.cost.usage - Cost of sessions by model
  • claude_code.token.usage - Token usage (input/output/cache/creation)
  • claude_code.code_edit_tool.decision - Tool permission decisions

Event Data

  • claude_code.user_prompt - User prompt submissions
  • claude_code.tool_result - Tool execution results and timings
  • claude_code.api_request - API requests with duration and tokens
  • claude_code.api_error - API errors with status codes
  • claude_code.tool_decision - Tool permission decisions

🔍 Usage Analysis

Real-time Dashboard Analysis

Access comprehensive analytics through the Grafana dashboard at http://localhost:3000:

  • Cost Analysis: Real-time cost tracking with model breakdowns
  • Request Monitoring: API request counts and patterns by model
  • Token Efficiency: Track token usage and cost-per-token metrics
  • Tool Performance: Success rates and execution time analysis
  • Session Analytics: User activity and productivity insights

Key Metrics Available

  • Total and per-model costs with trending
  • API request counts independent of cost variations
  • Token usage breakdown (input/output/cache/creation)
  • Tool usage patterns and success rates
  • Session activity and code productivity metrics

📊 Key Dashboard Features

💡 See Dashboard Screenshots above for visual examples

💰 Cost & Usage Analysis

  • Cost by Model: Track spending across different Claude models
  • API Request Tracking: Monitor actual request counts by model version
  • Token Usage Breakdown: Detailed analysis by token type (input/output/cache)

🔧 Tool Performance

  • Usage Patterns: Most frequently used Claude Code tools
  • Success Rates: Tool execution success percentages
  • Performance Metrics: Average execution times and bottleneck identification

⚡ Real-time Monitoring

  • Live Metrics: 30-second refresh rate for current activity
  • Session Tracking: Active sessions and productivity metrics
  • Error Analysis: API errors and troubleshooting information

📋 Dashboard Sections

The Grafana dashboard is organized into sections reflecting the observability documentation recommendations:

📊 Overview

  • Active sessions, cost, token usage, lines of code changed

💰 Cost & Usage Analysis

  • Cost trends by model, token usage breakdown
  • NEW: API request count tracking by model version
  • Implements cost monitoring recommendations

🔧 Tool Usage & Performance

  • Tool frequency and success rates
  • Performance bottleneck identification

⚡ Performance & Errors

  • API latency by model, error rate tracking
  • Performance monitoring as recommended

📝 User Activity & Productivity

  • Code changes, commits, pull requests
  • Productivity measurement insights

🔍 Event Logs

  • Real-time tool execution events and API errors
  • Structured log analysis for troubleshooting

🔧 Advanced Configuration

Environment Variables

Key configuration options (see CLAUDE_OBSERVABILITY.md for complete reference):

# Core telemetry
CLAUDE_CODE_ENABLE_TELEMETRY=1

# Exporter configuration
OTEL_METRICS_EXPORTER=otlp,prometheus    # Multiple exporters
OTEL_LOGS_EXPORTER=otlp

# Protocol and endpoints
OTEL_EXPORTER_OTLP_PROTOCOL=grpc
OTEL_EXPORTER_OTLP_ENDPOINT=http://localhost:4317
OTEL_EXPORTER_OTLP_HEADERS="Authorization=Bearer token"

# Export intervals
OTEL_METRIC_EXPORT_INTERVAL=60000        # 1 minute (production)
OTEL_LOGS_EXPORT_INTERVAL=5000           # 5 seconds

# Privacy controls
OTEL_LOG_USER_PROMPTS=1                   # Enable prompt content logging

# Cardinality control
OTEL_METRICS_INCLUDE_SESSION_ID=true
OTEL_METRICS_INCLUDE_VERSION=false
OTEL_METRICS_INCLUDE_ACCOUNT_UUID=true

Collector Configuration

The OpenTelemetry collector is configured with:

  • Processors: Resource enrichment and event filtering
  • Multiple Pipelines: Separate routing for metrics and different event types
  • Metric Relabeling: Cardinality control for better performance

Backend Considerations

Following the documentation recommendations:

  • Metrics Backend: Prometheus (time series) + optional columnar stores
  • Events Backend: Loki (log aggregation) with JSON parsing
  • Cardinality Management: Configurable attribute inclusion
  • Retention: Configure based on your analysis needs

🛠️ Management Commands

# Stack management
make up                    # Start all services
make down                  # Stop all services  
make restart              # Restart services
make clean                # Clean up containers and volumes

# Monitoring
make logs                 # View all logs
make logs-collector       # View collector logs only
make status              # Show service status

# Validation
make validate-config     # Validate all configs
make setup-claude       # Show Claude Code setup instructions

🎯 Use Cases

For Engineering Teams

  • Cost Management: Track AI assistance costs by team/project
  • Productivity Measurement: Quantify development velocity improvements
  • Tool Adoption: Understand which Claude Code features drive value
  • Performance Optimization: Identify and resolve usage bottlenecks

For Platform Teams

  • Capacity Planning: Predict infrastructure needs based on usage growth
  • SLA Monitoring: Track API performance and availability
  • Security: Monitor unusual usage patterns
  • Resource Optimization: Optimize token usage and reduce costs

For Management

  • ROI Analysis: Measure productivity gains from AI assistance
  • Usage Insights: Understand adoption patterns across teams
  • Cost Control: Monitor and optimize AI assistance spending
  • Strategic Planning: Data-driven decisions on AI tool investments

🔒 Security & Privacy

  • User Privacy: Prompt content logging is disabled by default
  • Data Isolation: All data stays within your infrastructure
  • Access Control: Configure Grafana authentication as needed
  • Audit Trail: Complete logging of all tool usage and decisions

📚 Resources

🤝 Contributing

This observability stack implements the patterns and recommendations from the official Claude Code documentation. To contribute:

  1. Follow the metric naming conventions in the documentation
  2. Update dashboards to reflect new data sources and metrics
  3. Test configurations before submitting changes
  4. Ensure all sensitive information is excluded from commits
  5. Update documentation for any new features or configuration changes

📄 License

This project is licensed under the MIT License - see the LICENSE file for details.

🙏 Acknowledgments

More Hooks

Hooks

Multi-Agent Observability Hooks

Hooks for observing and debugging multi-agent Claude Code sessions — trace inter-agent messages, log tool calls, visualize agent graphs, and detect loops.

observabilitymulti-agenttracing+3
by Disler
GitHub
Hooks

TypeScript Claude Hooks

TypeScript-specific Claude Code hooks — run tsc type checking, ESLint, and Prettier enforcement after every edit so type errors never accumulate during a session.

typescripteslintprettier+3
by bartolli
GitHub
Hooks

Claude Hooks SDK

PHP/Laravel-style hooks SDK for Claude Code — define, compose, and test hooks with a clean API, middleware chaining, and built-in test helpers.

phplaravelsdk+3
by Beyond Code
GitHub

Command Palette

Search for a command to run...